What Are the Core Web Vitals? LCP, INP & CLS Explained (2026)
Everything you need to know about the Core Web Vitals: metrics, thresholds, measurement tools, and how to pass them.

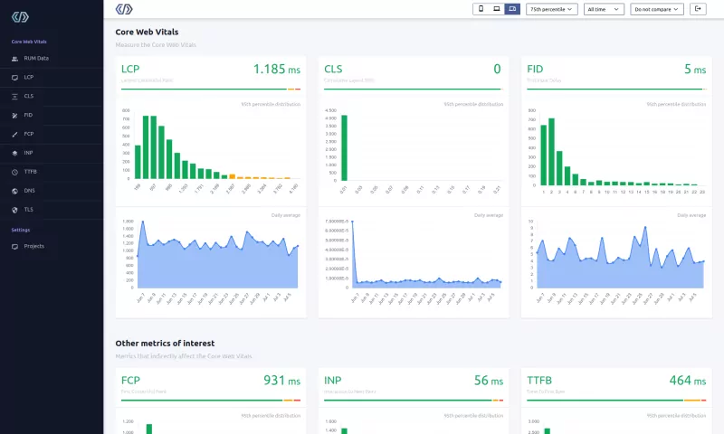
Core Web Vitals are three Google metrics that measure real user experience: Largest Contentful Paint (LCP) measures loading speed (good: under 2.5 seconds), Interaction to Next Paint (INP) measures responsiveness (good: under 200 milliseconds), and Cumulative Layout Shift (CLS) measures visual stability (good: under 0.1). Google evaluates these at the 75th percentile of real visitor data.
The Core Web Vitals in Short
The Core Web Vitals are not just some optional, nice to have metrics. They are the gold standard that Google uses to judge how well your website performs on loading, interactivity and visual stability. The 3 metrics that make up the Core Web Vitals are: Largest Contentful Paint (LCP), Interaction to Next Paint (INP) and Cumulative Layout Shift (CLS). Google rates the Core Web Vitals of your site as Good, Needs Improvement or Poor.
Passing them might well be the difference between success and mediocrity. If you are not optimizing for these, you are basically telling your users you do not care about their online experience.
According to the 2025 Web Almanac, only 48% of mobile pages and 56% of desktop pages pass all three Core Web Vitals. That means more than half the web is failing on mobile.

What are the Core Web Vitals?
Google's Core Web Vitals are three metrics (Largest Contentful Paint, Interaction to Next Paint and Cumulative Layout Shift) that measure the user experience of a website. These metrics are based on real user data collected from Chrome browsers worldwide and focus on 3 field aspects of user experience:
- Loading: how quickly page content loads
- Interactivity: how quickly a browser can respond to a user's input
- Stability: how (un)stable the content is as it loads in the browser
The Core Web Vitals are not static. Google has updated the metrics over time. Most recently, in March 2024, Interaction to Next Paint (INP) replaced First Input Delay (FID) as the responsiveness metric. INP measures every interaction on a page, not just the first one. That makes it a far stricter test of responsiveness.
Table of Contents!
- The Core Web Vitals in Short
- What are the Core Web Vitals?
- Passing the Core Web Vitals
- The Three Core Web Vitals Metrics
- Why Do the Core Web Vitals Matter?
- Field Data vs. Lab Data
- Measure the Core Web Vitals
- What Real World Data Shows
- How to Improve the Core Web Vitals
- Google Page Experience and Core Web Vitals
- Your Core Web Vitals Questions Answered
Passing the Core Web Vitals
Each of the Core Web Vitals metrics is assigned a rating of Good, Needs Improvement, or Poor based on thresholds created by Google. To pass the Core Web Vitals at least 75% of your visitors need to have a 'good' LCP, INP and CLS score in the Google CrUX dataset on the URL level. If URL level data is unavailable, Google may fall back to URL group or even origin level data.
| Good | Needs Improvement | Poor | |
|---|---|---|---|
| Largest Contentful Paint | < 2500ms | 2500ms - 4000ms | > 4000ms |
| Interaction to Next Paint | < 200ms | 200ms - 500ms | > 500ms |
| Cumulative Layout Shift | < 0.1 | 0.1 - 0.25 | > 0.25 |
Why the 75th Percentile?
Google uses the 75th percentile (p75) of real user data to determine whether a page passes the Core Web Vitals. This means that 75% of page visits must have a "good" experience for the page to pass. The 75th percentile was chosen as a balance: it captures the experience of most users (unlike the median, which ignores the slower half), while not being so strict that a handful of outlier visits on poor networks would cause a failure.
In practice, this means your site needs to perform well for the vast majority of visitors, not just those on fast devices and connections.
The Three Core Web Vitals Metrics
Largest Contentful Paint (LCP): Loading

The Largest Contentful Paint (LCP) metric represents how fast your site is loading.
The LCP element itself is the largest single 'contentful' element that has been painted on the visible part of the screen. Contentful means that not just any element can become an LCP candidate. The element needs to have some meaningful content. The definition this time is rather strict: LCP candidates that are considered are: images, text blocks or videos that are visible in the viewport, relative to when the user first navigated to the page.
The Largest Contentful Paint (LCP) value is the time in milliseconds between requesting the page and when the largest contentful element is displayed on the visible part of the screen (above the fold). A good LCP score is under 2.5 seconds. According to the 2025 Web Almanac, only 62% of mobile pages achieve a good LCP, making it the hardest Core Web Vital to pass.
The Largest Contentful Paint (LCP) is chosen because it focuses on a visitor's user experience. When the LCP occurs, you can assume that a visitor thinks the page is finished (while that may not be the case at all). The LCP was created to answer the question: ' When is the content of a page visible?'.
The most impactful ways to improve LCP include preloading the LCP image with fetchpriority="high" and optimizing image file sizes with modern formats like WebP and AVIF. For a complete guide, see our Largest Contentful Paint optimization guide.
Interaction to Next Paint (INP): Interactivity

The Interaction to Next Paint (INP) represents the interactivity of your site. The metric measures how quickly the browser can update the layout after an interaction with a web page.
INP tracks discrete user interactions: clicks, taps, and key presses. Continuous interactions like scrolling and hovering are not measured by INP. Each qualifying interaction is timed from the moment of input through JavaScript processing to the final visual update on screen.
The Interaction to Next Paint value is the time difference between each user interaction and the final presentation change on the page. The slowest of all the interactions (or the 98th percentile for pages with many interactions) will determine the final Interaction to Next Paint (INP) metric.
The INP is a pure field metric and cannot be measured by lab tools like Lighthouse because it requires real user input. In Lighthouse, the Total Blocking Time metric correlates well with the Interaction to Next Paint. While the INP is usually (a lot) lower than the Total Blocking Time, improving the TBT will also improve the INP. One of the most effective strategies is to defer non-critical JavaScript so it does not block the main thread during user interactions.
Globally, 77% of mobile pages achieve a good INP score (under 200ms), according to the 2025 Web Almanac. INP replaced First Input Delay (FID) as a Core Web Vital in March 2024 and proved to be a significantly more demanding metric. For a complete guide, see our Interaction to Next Paint optimization guide.
Cumulative Layout Shift (CLS): Visual Stability

The Cumulative Layout Shift (CLS) represents the visual stability part of the Core Web Vitals. The Cumulative Layout Shift (CLS) measures unexpected movements of elements on the page as content renders or new content is shown on the page.
The CLS value is based on 2 'fractions'. The impact fraction and the distance fraction. When an element is visually 'unstable' it will change its dimensions causing other content to shift. The distance is the number of pixels relative to the viewport. The impact is the size of the affected elements relative to the viewport.
Common causes of CLS include images without explicit width and height attributes, dynamically injected content such as ads or cookie banners, and web fonts that swap in at a different size than the fallback. You can reduce font related CLS by self hosting your fonts with proper font-display settings. Globally, 81% of mobile pages achieve a good CLS score according to the 2025 Web Almanac, making it the best performing Core Web Vital. For a complete guide, see our Cumulative Layout Shift optimization guide.
Why Do the Core Web Vitals Matter?
So why should you care about the Core Web Vitals?
- Improved User Experience. Faster loading, snappier interactions, fewer layout jumps. That is what your visitors actually notice. Sites that pass Core Web Vitals see lower bounce rates and higher conversion rates (source: Google).
- Search Engine Optimization (SEO). Google has made Core Web Vitals a ranking factor. Passing them will not catapult a mediocre page to position one, but when two pages compete for the same keyword, the faster one has the edge.
- Mobile Performance. Most of your traffic is probably mobile. 70% of people use smartphones to research products before purchasing and 62% are more likely to do business with companies that have mobile friendly websites.
- Competitive Advantage. Most of your competitors are not optimizing for Core Web Vitals. That is an opportunity. If two sites rank for the same keyword and yours loads faster and responds quicker, Google has a reason to rank you higher.
- Others. Besides the above advantages, the Core Web Vitals are quite well documented (and that is unique for a known Google ranking factor). If you use Google Ads you will get an improved Ad Score. This means you can buy your ads cheaper. Finally, passing the Core Web Vitals is one of the prerequisites for Google's top Stories box.
Real World Impact: Vodafone Case Study
The business impact of Core Web Vitals is not theoretical. When Vodafone Italy improved their Largest Contentful Paint by 31%, they saw an 8% increase in sales, 15% more leads, and an 11% improvement in their cart to visit rate. Faster pages, more sales (source: web.dev case study).
Field Data vs. Lab Data
Field data and lab data measure different things. Confuse them and you will optimize for the wrong numbers.
Field data (also called Real User Monitoring or RUM data) comes from actual visitors using your site in real conditions. This includes variations in device capability, network speed, geographic location, and browsing behavior. Google's CrUX dataset collects field data from Chrome users who have opted in. The Core Web Vitals are exclusively measured using field data.
Lab data comes from controlled tests run on a simulated device in a fixed environment. Tools like Lighthouse and WebPageTest generate lab data. Lab tests are repeatable and useful for diagnosing specific issues, but they do not reflect the diversity of real user experiences.
Why Field Data Matters for SEO
Google uses field data from the CrUX dataset to evaluate Core Web Vitals for search ranking purposes. A perfect Lighthouse score of 100 does not guarantee passing Core Web Vitals, because Lighthouse tests a single simulated visit. Your real users may be on slower devices, distant networks, or interacting with the page in ways that Lighthouse cannot replicate.
This is why monitoring your Core Web Vitals with a Real User Monitoring solution like CoreDash provides the most accurate picture of your site's performance. RUM data lets you identify issues by device type, geographic region, page template, and individual elements, giving you specific insights that lab tools cannot provide.
Measure the Core Web Vitals
Since the Core Web Vitals focus on 3 field aspects of user experience, they can only be measured by field data. Synthetic or lab tests like Lighthouse may provide insight into why your page is slow but do NOT measure the Core Web Vitals.
Measurement Tools Comparison
| Tool | Data Type | Measures CWV? | Best For |
|---|---|---|---|
| CrUX (Chrome User Experience Report) | Field | Yes (official) | SEO assessment, origin/URL level trends |
| PageSpeed Insights | Field + Lab | Yes (via CrUX) | Quick check combining CrUX data with Lighthouse diagnostics |
| Lighthouse | Lab only | No | Diagnosing specific performance issues |
| Chrome DevTools | Lab only | No | Live debugging, network analysis, performance profiling |
| CoreDash (RUM) | Field | Yes | Real time monitoring, attribution, device and page level breakdowns |
| Google Search Console | Field (CrUX) | Yes | Monitoring CWV status across your entire site |
CrUX Data
The Core Web Vitals are measured by Google and are recorded in the CrUX dataset. CrUX is the official dataset of the Web Vitals program. There are a few ways to access the dataset:
- The CrUX Dashboard is a Data Studio dashboard that allows you to query and render CrUX data into an interactive dashboard, as well as exporting PDF reports.
- CrUX on BigQuery provides a publicly accessible database of all origin level data collected by CrUX. It is possible to query any and all origins for which data is collected, analyze any metric that CrUX supports and filter by all available dimensions. Full metric histograms are stored in the BigQuery tables allowing for visualization of performance distributions, including experimental metrics.
- The CrUX API provides programmatic access to CrUX data by page or origin, and can be further filtered by form factor, effective connection type and metrics.
- PageSpeed Insights uses CrUX to present real user performance data alongside performance opportunities powered by Lighthouse.

RUM Data
RUM data is collected from Real User Monitoring. RUM data is the next best thing to the CrUX dataset. The CrUX dataset is highly anonymous and does not lend itself to being analyzed in detail. The CrUX data also has a rolling 28 day collection window. That is why many Core Web Vitals professionals rely on Real User Metrics. Just like the CrUX data, real user data is being used to measure the Core Web Vitals.
A RUM solution like CoreDash provides several advantages over CrUX data alone: real time reporting (instead of a 28 day rolling window), the ability to filter by individual pages, device types, countries, and browsers, and detailed attribution data that identifies which specific elements are causing issues. This makes RUM data essential for diagnosing and fixing Core Web Vitals problems efficiently.

Lighthouse
Lighthouse is a powerful tool. But understand this: Lighthouse does not measure the Core Web Vitals! Lighthouse is a so called lab tool. Lighthouse performs an analysis under specific circumstances. It does not navigate between pages, does not cache resources, does not interact with the website and does not mimic real life circumstances.
Nevertheless, Lighthouse is a great tool and if used properly it will tell you a lot about the Core Web Vitals issues on a page.
The best way to run a Lighthouse analysis is through PageSpeed Insights in your browser or via the Lighthouse command line tool.

What Real World Data Shows
The 2025 Web Almanac provides a broad look at Core Web Vitals performance across the web. Here is how each metric performs globally on mobile:
| Metric | Mobile Good % | Trend (2024 to 2025) | Key Insight |
|---|---|---|---|
| LCP | 62% | +3 percentage points | Still the hardest metric to pass; the bottleneck for overall CWV |
| INP | 77% | +3 percentage points | Steady improvement since replacing FID in March 2024 |
| CLS | 81% | +9 percentage points | Biggest improvement of any metric; best on mobile |
| TTFB (diagnostic) | 44% | +2 percentage points | Still barely moving; the web's biggest structural problem |
| FCP (diagnostic) | 55% | +4 percentage points | Closely tracks TTFB performance |
Note: TTFB and FCP are diagnostic metrics, not Core Web Vitals. They are included here because they heavily influence LCP and overall loading performance. Learn more in our Time to First Byte guide and First Contentful Paint guide.
How to Improve the Core Web Vitals
The Core Web Vitals are an ever changing set of metrics and improving them is not a one off effort. Staying ahead means building performance into your development process: track your field metrics, fix regressions quickly, and ship small improvements with every release.
The 3 Core Web Vitals interact with each other and improving one often has a positive or even negative effect on the others. The guidelines below are a great start to understand and improve each of the individual Core Web Vitals:
- Improve the Largest Contentful Paint
- Improve the Interaction to Next Paint
- Improve the Cumulative Layout Shift
Beyond the three Core Web Vitals themselves, two diagnostic metrics play a critical role in overall performance:
- Optimize the Time to First Byte (TTFB): TTFB is the foundation of loading performance. A slow TTFB makes it nearly impossible to achieve a good LCP. You can start by configuring your CDN properly.
- Optimize the First Contentful Paint (FCP): FCP measures how quickly the first content appears on screen. It serves as an early indicator of perceived loading speed.
For a step by step guide covering all optimization areas, use our Ultimate Core Web Vitals Checklist.
Google Page Experience and Core Web Vitals
The Core Web Vitals are a subset of Google's page experience score. Page experience is a set of signals that measure how users perceive the experience of interacting with a web page beyond its pure information value, both on mobile and desktop devices.

You can find your site's Page Experience data and Core Web Vitals data in the 'Experience' section of your Google Search Console account.


Performance degrades the moment you stop watching.
I set up the monitoring, the budgets, and the processes. That is the difference between a fix and a solution.
Let's talkYour Core Web Vitals Questions Answered
Learning about the Core Web Vitals
What should you learn to become a Core Web Vitals expert?
So you want to be an expert. That is great! You are in for a bumpy ride! Some parts of the Core Web Vitals are easy to fix. Others are really hard and require years of experience. To become a Core Web Vitals expert you basically need to master 4 traits.
First, you need to fully understand how browsers work. How does the rendering process work, how do resources get scheduled, when does JavaScript get executed and what happens during the paint process.
Second, you need to master JavaScript. I spend a great deal of my time explaining to developers why their code is slow. Slow code will affect the Interaction to Next Paint. In most cases JavaScript code will also affect the Largest Contentful Paint and the First Contentful Paint.
Third, you need to be an HTML and CSS expert because the way you build your applications matters a lot. There is often a fast and a slower way of doing things.
Fourth, you need to know how networks and web servers work. Fast networks, the right HTTP headers and the right protocol for the right situation can make a huge difference in the Core Web Vitals. When you are going to advise larger corporations you better come prepared.
Improving the Core Web Vitals
Do Core Web Vitals plugins work?
There are a lot of plugins and tools out there that try to improve the Core Web Vitals, for example WP Rocket. I can talk for hours about how I feel about those tools. I will spare you the details for now. The fact of the matter is that they sometimes improve the Core Web Vitals and sometimes they have very little effect.
It all depends on the nature of the 'Core Web Vitals mistakes' that you are trying to fix. Did you forget to lazy load your images or forget to defer your scripts? Those tools might then improve the Core Web Vitals considerably. On the other hand, if your slowness is caused by 'critical scripts that change the layout of your page' (like a slider plugin) or 'a large DOM size' those plugins will often do more harm than good.
Basically a plugin will fix the issues that any good programmer could fix in a matter of hours. They will not fix and might even worsen the more complicated issues.
Should I focus on mobile or desktop?
That is a great question. As a rule of thumb you should focus on mobile.
When you manage to pass mobile Core Web Vitals it will become a lot easier to also pass the Desktop Core Web Vitals (if you are not passing them already). This is because your average mobile device is slower due to lower bandwidth, less memory and less CPU power than your average desktop.
There are a few exceptions though. On a desktop the visible viewport is larger. It is common for a mobile LCP element to be a text based element while on a desktop a lower placed image will become the Largest Contentful Paint element. On desktop the possibility for (smaller) layout shifts also increases because there is just more screen and more visible elements to shift.
Measuring: CrUX, RUM and Synthetic Data
If URL level data is unavailable, how does Google assess Core Web Vitals?
Google primarily uses URL level data from the Chrome User Experience Report (CrUX) to assess Core Web Vitals for page ranking. If specific URL data is unavailable, Google may rely on data from similar URL groups, which can be identified in Google Search Console. In the absence of both URL level and group level data, Google may resort to origin level Core Web Vitals data for ranking considerations.
Is the Core Web Vitals data real time?
No, Core Web Vitals data is not real time. It is based on the Chrome User Experience (CrUX) Report, which collects data from real user interactions with websites. This data typically has a delay of about a day or two.
While the data itself is only slightly delayed (typically 1 to 2 days), the rolling nature of the calculation means that improvements to your site may take some time to impact the final scores. As a result, you will not see immediate large changes in your Core Web Vitals metrics after making improvements. Instead, it may take several weeks for your enhancements to fully "tip the scale" and be reflected in the reported scores.
Why is there no data in the Search Console or on any other CrUX tool?
That is most likely because Google has insufficient field data for your site. Google requires a certain threshold of traffic and user data before it can generate meaningful speed metrics. This is especially common for: new websites, sites recently added to Search Console, low traffic websites or websites hidden behind a login (as those visited pages probably are not indexable).
Will Lighthouse scores affect the Core Web Vitals?
No, Lighthouse scores do not directly affect Core Web Vitals. Google uses real user data from its CrUX dataset to evaluate Core Web Vitals. The CrUX dataset represents the actual user experience on a website.
Lighthouse can be a helpful tool for identifying potential issues that may impact Core Web Vitals. It is most important to focus on improving the metrics themselves based on real user data.
Common Core Web Vitals Questions
What are the 3 Core Web Vitals?
The three Core Web Vitals are Largest Contentful Paint (LCP), which measures loading speed with a "good" threshold of under 2.5 seconds; Interaction to Next Paint (INP), which measures responsiveness with a "good" threshold of under 200 milliseconds; and Cumulative Layout Shift (CLS), which measures visual stability with a "good" threshold of under 0.1. All three must be passing at the 75th percentile for a page to achieve an overall "good" Core Web Vitals assessment.
Are Core Web Vitals a ranking factor?
Yes, Core Web Vitals are a confirmed Google ranking factor. Google incorporated them into its page experience signals in June 2021. While content relevance remains the most important ranking factor, Core Web Vitals can serve as a tiebreaker when two pages have similar content quality. In competitive niches, passing Core Web Vitals can provide a measurable ranking advantage. Google has stated that page experience is one of many factors and will not override great content, but failing Core Web Vitals puts you at a disadvantage against competitors who pass them.
What is the difference between field data and lab data?
Field data comes from real users visiting your website, collected through browsers (primarily Chrome) under actual conditions. It reflects the full range of devices, networks, and user behaviors. Lab data comes from controlled tests run in a simulated environment, such as Lighthouse or WebPageTest. Lab data is repeatable and useful for debugging, but it does not represent real user experience. Google uses field data exclusively for Core Web Vitals ranking assessments. This means a perfect Lighthouse score does not guarantee passing Core Web Vitals, and a low Lighthouse score does not necessarily mean you are failing them.

